前言
接口性能优化是后端开发人员经常碰到的一道面试题,因为它是一个跟开发语言无关的公共问题。
这个问题既可以很简单,也可以相当复杂。
有时候,只需要添加一个索引就能解决。有时候,代码需要进行重构。有时候,必须增加缓存。有时候,需要引入一些中间件,例如消息队列(MQ)。有时候,需进行分库分表。有时候,需要拆分服务。等等。
导致接口性能问题的原因多种多样,不同项目的不同接口,其原因可能各不相同。
这里,小北给大家做一下系统化、体系化的梳理,使大家在面试过程中能够清晰、有条理的回答出面试官的提问,让面试官 “眼前一亮、口水直流”,然后实现”offer直提”。
插播一条:如果你近期准备面试跳槽,建议在cxykk.com在线刷题,涵盖 1万+ 道 Java 面试题,几乎覆盖了所有主流技术面试题、简历模板、算法刷题。
一、索引优化
接口性能优化时,大家第一个想到的通常是:优化索引。
确实,优化索引的成本是最小的。
你可以通过查看线上日志或监控报告,发现某个接口使用的某条SQL语句耗时较长。
此时,你可能会有以下疑问:
这条SQL语句是否已经加了索引?加的索引是否生效了?MySQL是否选择了错误的索引?

1.1 没加索引
在SQL语句中,忘记为WHERE条件的关键字段或ORDER BY后的排序字段加索引是项目中常见的问题。
在项目初期,由于表中的数据量较小,加不加索引对SQL查询性能影响不大。
然而,随着业务的发展,表中的数据量不断增加,这时就必须加索引了。
可以通过以下命令查看/添加索引:
showindexfrom`table_name`CREATEINDEXindex_nameONtable_name(column_name);
这种方式能够显著提高查询性能,尤其是在数据量庞大的情况下。
1.2 索引没生效
通过上述命令我们已经确认索引是存在的,但它是否生效呢?
此时,你可能会有这样的疑问。
那么,如何查看索引是否生效呢?
答案是:可以使用 EXPLAIN 命令,查看 MySQL 的执行计划,它会显示索引的使用情况。
例如:
EXPLAINSELECT*FROM`order`WHEREcode='002';
结果:
这个命令将显示查询的执行计划,包括使用了哪些索引。
如果索引生效,你会在输出结果中看到相关的信息。
通过这几列可以判断索引使用情况,执行计划包含列的含义如下图所示:

说实话,SQL语句没有使用索引,除去没有建索引的情况外,最大的可能性是索引失效了。
以下是索引失效的常见原因:
了解这些原因,可以帮助你在查询优化时避免索引失效的问题,确保数据库查询性能保持最佳。
1.3 选错索引
此外,你是否遇到过这样一种情况:明明是同一条SQL语句,只是入参不同。
有时候使用的是索引A,有时候却使用索引B?
没错,有时候MySQL会选错索引。
必要时可以使用 FORCE INDEX 来强制查询SQL使用某个索引。
例如:
SELECT*FROM`order`FORCEINDEX(index_name)WHEREcode='002';
至于为什么MySQL会选错索引,原因可能有以下几点:

了解这些原因,可以帮助你更好地理解和控制MySQL的索引选择行为,确保查询性能的稳定性。
插播一条:如果你近期准备面试跳槽,建议在cxykk.com在线刷题,涵盖 1万+ 道 Java 面试题,几乎覆盖了所有主流技术面试题、简历模板、算法刷题。
二、SQL优化
如果优化了索引之后效果不明显,接下来可以尝试优化一下SQL语句,因为相对于修改Java代码来说,改造SQL语句的成本要小得多。
以下是SQL优化的15个小技巧:

三、远程调用
多时候,我们需要在一个接口中调用其他服务的接口。
例如,有这样的业务场景:
在用户信息查询接口中需要返回以下信息:用户名称、性别、等级、头像、积分和成长值。
其中,用户名称、性别、等级和头像存储在用户服务中,积分存储在积分服务中,成长值存储在成长值服务中。为了将这些数据统一返回,我们需要提供一个额外的对外接口服务。
因此,用户信息查询接口需要调用用户查询接口、积分查询接口和成长值查询接口,然后将数据汇总并统一返回。
调用过程如下图所示:
调用远程接口总耗时 530ms = 200ms + 150ms + 180ms
显然这种串行调用远程接口性能是非常不好的,调用远程接口总的耗时为所有的远程接口耗时之和。
那么如何优化远程接口性能呢?
3.1 串行改并行
上面说到,既然串行调用多个远程接口性能很差,为什么不改成并行呢?
如下图所示:

调用远程接口的总耗时为200ms,这等于耗时最长的那次远程接口调用时间。
在Java 8之前,可以通过实现Callable接口来获取线程的返回结果。
在Java 8之后,可以通过CompletableFuture类来实现这一功能。
以下是一个使用CompletableFuture的示例:
publicclassRemoteServiceExample{publicstaticvoidmain(String[]args)throwsExecutionException,InterruptedException{//调用用户服务接口CompletableFuture<String>userFuture=CompletableFuture.supplyAsync(()->{//模拟远程调用simulateDelay(200);return"UserInfo";});//调用积分服务接口CompletableFuture<String>pointsFuture=CompletableFuture.supplyAsync(()->{//模拟远程调用simulateDelay(150);return"PointsInfo";});//调用成长值服务接口CompletableFuture<String>growthFuture=CompletableFuture.supplyAsync(()->{//模拟远程调用simulateDelay(100);return"GrowthInfo";});//汇总结果CompletableFuture<Void>allOf=CompletableFuture.allOf(userFuture,pointsFuture,growthFuture);//等待所有异步操作完成allOf.join();//获取结果StringuserInfo=userFuture.get();StringpointsInfo=pointsFuture.get();StringgrowthInfo=growthFuture.get();}}
3.2 数据异构
为了提升接口性能,尤其在高并发场景下,可以考虑数据冗余,将用户信息、积分和成长值的数据统一存储在一个地方,比如Redis。
这样,通过用户ID可以直接从Redis中查询所需的数据,从而避免远程接口调用

但需要注意的是,如果使用了数据异构方案,就可能会出现数据一致性问题。
用户信息、积分和成长值有更新的话,大部分情况下,会先更新到数据库,然后同步到redis。
但这种跨库的操作,可能会导致两边数据不一致的情况产生。
那如何解决数据一致性问题呢?
由于篇幅有限,本文就不展开详细说这块了,感兴趣的同学可以看我的另一篇文章《亿级电商流量,高并发下Redis与MySQL的数据一致性如何保证》
四、重复调用
在我们的日常工作代码中,重复调用非常常见,但如果没有控制好,会严重影响接口的性能。
让我们一起来看看这个问题。
4.1 循环查数据库 有时候,我们需要从指定的用户集合中查询出哪些用户已经存在于数据库中。
一种实现方式如下:
publicList<User>findExistingUsers(List<String>userIds){List<User>existingUsers=newArrayList<>();for(StringuserId:userIds){Useruser=userRepository.findById(userId);if(user!=null){existingUsers.add(user);}}returnexistingUsers;}
上述代码会对每个用户ID执行一次数据库查询,这在用户集合较大时会导致性能问题。
那么,我们如何优化呢?
我们可以通过批量查询来优化性能,减少数据库的查询次数。
publicList<User>findExistingUsers(List<String>userIds){//批量查询数据库List<User>users=userRepository.findByIds(userIds);returnusers;}
这里有个需要注意的地方是:id集合的大小要做限制,最好一次不要请求太多的数据。要根据实际情况而定,建议控制每次请求的记录条数在500以内。
五、异步处理
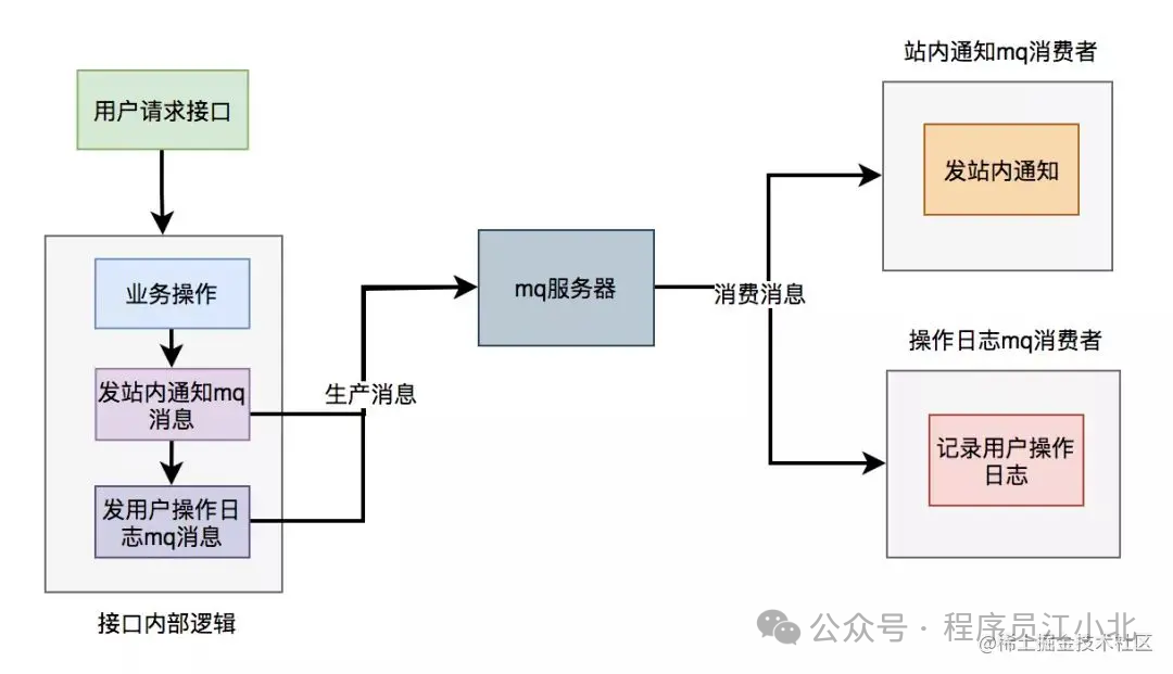
在进行接口性能优化时,有时候需要重新梳理业务逻辑,检查是否存在设计不合理的地方。
假设有一个用户请求接口,需要执行以下操作:
-
业务操作 -
发送站内通知 -
记录操作日志 为了实现方便,通常会将这些逻辑放在接口中同步执行,但这会对接口性能造成一定影响。
这个接口表面上看起来没有问题,但如果你仔细梳理一下业务逻辑,会发现只有业务操作才是核心逻辑,其他的功能都是非核心逻辑。
在这里有个原则就是:
核心逻辑可以同步执行,同步写库。非核心逻辑,可以异步执行,异步写库。
上面这个例子中,发站内通知和用户操作日志功能,对实时性要求不高,即使晚点写库,用户无非是晚点收到站内通知,或者运营晚点看到用户操作日志,对业务影响不大,所以完全可以异步处理。
异步处理方案
异步处理通常有两种主要方式:多线程和消息队列(MQ)
5.1 线程池异步优化
使用线程池改造之后,接口逻辑如下

5.2 MQ异步
使用线程池有个小问题就是:如果服务器重启了,或者是需要被执行的功能出现异常了,无法重试,会丢数据。
为了避免使用线程池处理异步任务时出现数据丢失的问题,可以考虑使用更加健壮和可靠的异步处理方案,如消息队列(MQ)。消息队列不仅可以异步处理任务,还能够保证消息的持久化和可靠性,支持重试机制。
使用mq改造之后,接口逻辑如下:

插播一条:如果你近期准备面试跳槽,建议在cxykk.com在线刷题,涵盖 1万+ 道 Java 面试题,几乎覆盖了所有主流技术面试题、简历模板、算法刷题。
六、避免大事务
很多小伙伴在使用Spring框架开发项目时,为了方便,喜欢使用@Transactional注解提供事务功能。
没错,使用@Transactional注解这种声明式事务的方式提供事务功能,确实能少写很多代码,提升开发效率。
但也容易造成大事务,引发性能的问题。

那么我们该如何优化大事务呢?
为了避免大事务引发的问题,可以考虑以下优化建议:
-
少用@Transactional注解 -
将查询(select)方法放到事务外 -
事务中避免远程调用 -
事务中避免一次性处理太多数据 -
有些功能可以非事务执行 -
有些功能可以异步处理
七、锁粒度
在一些业务场景中,为了避免多个线程并发修改同一共享数据而引发数据异常,通常我们会使用加锁的方式来解决这个问题。
然而,如果锁的设计不当,导致锁的粒度过粗,也会对接口性能产生显著的负面影响。
7.1 synchronized
在Java中,我们可以使用synchronized关键字来为代码加锁。
通常有两种写法:在方法上加锁和在代码块上加锁。
1. 方法上加锁
publicsynchronizedvoiddoSave(StringfileUrl){mkdir();uploadFile(fileUrl);sendMessage(fileUrl);}
在方法上加锁的目的是为了防止并发情况下创建相同的目录,避免第二次创建失败而影响业务功能。
但这种直接在方法上加锁的方式,锁的粒度较粗。
因为doSave方法中的文件上传和消息发送并不需要加锁,只有创建目录的方法需要加锁。
我们知道,文件上传操作非常耗时,如果将整个方法加锁,那么需要等到整个方法执行完之后才能释放锁。
显然,这会导致该方法的性能下降,得不偿失。
2. 代码块上加锁我们可以将加锁改在代码块上,从而缩小锁的粒度, 如下:
publicvoiddoSave(Stringpath,StringfileUrl){synchronized(this){if(!exists(path)){mkdir(path);}}uploadFile(fileUrl);sendMessage(fileUrl);}
这样改造后,锁的粒度变小了,只有并发创建目录时才加锁。
创建目录是一个非常快的操作,即使加锁对接口性能的影响也不大。
最重要的是,其他的文件上传和消息发送功能仍然可以并发执行。
多节点环境中的问题 在单机版服务中,这种做法没有问题。但在生产环境中,为了保证服务的稳定性,同一个服务通常会部署在多个节点上。如果某个节点挂掉,其他节点的服务仍然可用。
多节点部署避免了某个节点挂掉导致服务不可用的情况,同时也能分摊整个系统的流量,避免系统压力过大。
但这种部署方式也带来了新的问题:synchronized只能保证一个节点加锁有效。
如果有多个节点,如何加锁呢?
7.2 Redis分布式锁
在分布式系统中,由于Redis分布式锁的实现相对简单且高效,因此它在许多实际业务场景中被广泛采用。
使用Redis分布式锁的伪代码如下:
publicbooleandoSave(Stringpath,StringfileUrl){try{Stringresult=jedis.set(lockKey,requestId,"NX","PX",expireTime);if("OK".equals(result)){if(!exists(path)){mkdir(path);uploadFile(fileUrl);sendMessage(fileUrl);}returntrue;}}finally{unlock(lockKey,requestId);}returnfalse;}
与之前使用synchronized关键字加锁时一样,这里的锁的范围也太大了,换句话说,锁的粒度太粗。这会导致整个方法的执行效率很低。
实际上,只有在创建目录时才需要加分布式锁,其余代码不需要加锁。
于是,我们需要优化代码:
publicvoiddoSave(Stringpath,StringfileUrl){if(tryLock()){try{if(!exists(path)){mkdir(path);}}finally{unlock(lockKey,requestId);}}uploadFile(fileUrl);sendMessage(fileUrl);}privatebooleantryLock(){Stringresult=jedis.set(lockKey,requestId,"NX","PX",expireTime);return"OK".equals(result);}privatevoidunlock(StringlockKey,StringrequestId){//解锁逻辑}
上面的代码将加锁的范围缩小了,只有在创建目录时才加锁。这样的简单优化后,接口性能可以得到显著提升。
7.3 数据库锁
MySQL数据库中的三种锁
-
表锁:
-
优点:加锁快,不会出现死锁。 -
缺点:锁定粒度大,锁冲突的概率高,并发度最低。 -
行锁:
-
优点:锁定粒度最小,锁冲突的概率低,并发度最高。 -
缺点:加锁慢,会出现死锁。 -
间隙锁:
-
优点:锁定粒度介于表锁和行锁之间。 -
缺点:开销和加锁时间介于表锁和行锁之间,并发度一般,也会出现死锁。
锁与并发度
并发度越高,接口性能越好。因此,数据库锁的优化方向是:
-
优先使用行锁 -
其次使用间隙锁 -
最后使用表锁
插播一条:如果你近期准备面试跳槽,建议在cxykk.com在线刷题,涵盖 1万+ 道 Java 面试题,几乎覆盖了所有主流技术面试题、简历模板、算法刷题。
八、分页处理
有时候,我需要调用某个接口来批量查询数据,例如,通过用户ID批量查询用户信息,然后为这些用户赠送积分。
但是,如果一次性查询的用户数量太多,例如一次查询2000个用户的数据,传入2000个用户的ID进行远程调用时,用户查询接口经常会出现超时的情况。
调用代码如下:
List<User>users=remoteCallUser(ids);
众所周知,调用接口从数据库获取数据需要经过网络传输。如果数据量过大,无论是数据获取速度还是网络传输速度都会受到带宽限制,从而导致耗时较长。
那么,这种情况下该如何优化呢?
答案是:分页处理。
将一次性获取所有数据的请求,改为分多次获取,每次只获取一部分用户的数据,最后进行合并和汇总。
其实,处理这个问题可以分为两种场景:同步调用和异步调用。
8.1 同步调用
如果在job中需要获取2000个用户的信息,它要求只要能正确获取到数据即可,对获取数据的总耗时要求不高。
但对每一次远程接口调用的耗时有要求,不能大于500ms,否则会有邮件预警。
这时,我们可以同步分页调用批量查询用户信息接口。
具体示例代码如下:
List<List<Long>>allIds=Lists.partition(ids,200);for(List<Long>batchIds:allIds){List<User>users=remoteCallUser(batchIds);}
代码中我使用了Google Guava工具中的Lists.partition方法,用它来做分页简直太好用了,不然要写一大堆分页的代码。 8.2 异步调用 如果是在某个接口中需要获取2000个用户的信息,需要考虑的因素更多。
除了远程调用接口的耗时,还需要考虑该接口本身的总耗时,也不能超过500ms。
这时,使用上面的同步分页请求远程接口的方法肯定是行不通的。
那么,只能使用异步调用了。
代码如下:
List<List<Long>>allIds=Lists.partition(ids,200);finalList<User>result=Lists.newArrayList();allIds.stream().forEach(batchIds->{CompletableFuture.supplyAsync(()->{result.addAll(remoteCallUser(batchIds));returnBoolean.TRUE;},executor);});
使用CompletableFuture类,通过多个线程异步调用远程接口,最后汇总结果统一返回。
九、加缓存
通常情况下,我们最常用的缓存是:Redis和Memcached。
但对于Java应用来说,绝大多数情况下使用的是Redis,所以接下来我们以Redis为例。
在关系型数据库(例如:MySQL)中,菜单通常有上下级关系。某个四级分类是某个三级分类的子分类,三级分类是某个二级分类的子分类,而二级分类又是某个一级分类的子分类。
这种存储结构决定了,想一次性查出整个分类树并非易事。这需要使用程序递归查询,而如果分类很多,这个递归操作会非常耗时。
因此,如果每次都直接从数据库中查询分类树的数据,会是一个非常耗时的操作。
这时我们可以使用缓存。在大多数情况下,接口直接从缓存中获取数据。操作Redis可以使用成熟的框架,比如:Jedis和Redisson等。 使用Jedis的伪代码如下:
Stringjson=jedis.get(key);if(StringUtils.isNotEmpty(json)){CategoryTreecategoryTree=JsonUtil.toObject(json);returncategoryTree;}returnqueryCategoryTreeFromDb();
注意引入缓存之后,我们的系统复杂度就上升了,这时候就会存在数据不一致的问题
如何解决数据不一致的问题,感兴趣的小伙伴可以看我的另一篇文章,《亿级电商流量,高并发下Redis与MySQL的数据一致性如何保证》
十、分库分表
有时候,接口性能受限的并不是其他方面,而是数据库。
当系统发展到一定阶段,用户并发量增加,会有大量的数据库请求,这不仅需要占用大量的数据库连接,还会带来磁盘IO的性能瓶颈问题。
此外,随着用户数量的不断增加,产生的数据量也越来越大,一张表可能无法存储所有数据。由于数据量太大,即使SQL语句使用了索引,查询数据时也会非常耗时。
那么,这种情况下该怎么办呢?
答案是:需要进行分库分表。
如下图所示:

图中将用户库拆分成了三个库,每个库都包含了四张用户表。
如果有用户请求过来,先根据用户ID路由到其中一个用户库,然后再定位到某张表。
路由的算法有很多:
-
根据ID取模:
-
例如:ID=7,有4张表,则 7%4=3,模为3,路由到用户表3。 -
给ID指定一个区间范围:
-
例如:ID的值是0-10万,则数据存在用户表0;ID的值是10-20万,则数据存在用户表1。 -
一致性Hash算法。 分库分表主要有两个方向:垂直和水平。
1. 垂直分库分表垂直分库分表(即业务方向)更简单,将不同的业务数据存储在不同的库或表中。
例如,将用户数据和订单数据存储在不同的库中。
2. 水平分库分表水平分库分表(即数据方向)上,分库和分表的作用有区别,不能混为一谈。
分库
-
目的:解决数据库连接资源不足问题和磁盘IO的性能瓶颈问题。
分表
-
目的:解决单表数据量太大,SQL语句查询数据时,即使走了索引也非常耗时的问题。此外,还可以解决消耗CPU资源的问题。
分库分表
-
目的:综合解决数据库连接资源不足、磁盘IO性能瓶颈、数据检索耗时和CPU资源消耗等问题。
业务场景中的应用
-
只分库:
-
用户并发量大,但需要保存的数据量很少。 -
只分表:
-
用户并发量不大,但需要保存的数据量很多。 -
分库分表:
-
用户并发量大,并且需要保存的数据量也很多。
十一、监控功能
优化接口性能问题,除了上面提到的这些常用方法之外,还需要配合使用一些辅助功能,因为它们真的可以帮我们提升查找问题的效率。
11.1 开启慢查询日志
通常情况下,为了定位SQL的性能瓶颈,我们需要开启MySQL的慢查询日志。把超过指定时间的SQL语句单独记录下来,方便以后分析和定位问题。
开启慢查询日志需要重点关注三个参数:
-
slow_query_log:慢查询开关 -
slow_query_log_file:慢查询日志存放的路径 -
long_query_time:超过多少秒才会记录日志
通过MySQL的SET命令可以设置:
SETGLOBALslow_query_log='ON';SETGLOBALslow_query_log_file='/usr/local/mysql/data/slow.log';SETGLOBALlong_query_time=2;
设置完之后,如果某条SQL的执行时间超过了2秒,会被自动记录到slow.log文件中。
当然,也可以直接修改配置文件my.cnf:
[mysqld]slow_query_log = ONslow_query_log_file = /usr/local/mysql/data/slow.loglong_query_time = 2
但这种方式需要重启MySQL服务。
很多公司每天早上都会发一封慢查询日志的邮件,开发人员根据这些信息优化SQL。
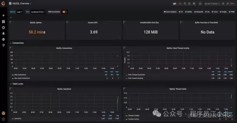
11.2 加监控
为了在出现SQL问题时能够及时发现,我们需要对系统做监控。
目前业界使用比较多的开源监控系统是:Prometheus。
它提供了监控和预警的功能。
架构图如下:

我们可以用它监控如下信息:
-
接口响应时间 -
调用第三方服务耗时 -
慢查询sql耗时 -
cpu使用情况 -
内存使用情况 -
磁盘使用情况 -
数据库使用情况 -
等等。。。
它的界面大概长这样子:
可以看到MySQL的当前QPS、活跃线程数、连接数、缓存池的大小等信息。
如果发现连接池占用的数据量太多,肯定会对接口性能造成影响。
这时可能是由于代码中开启了连接却忘记关闭,或者并发量太大导致的,需要进一步排查和系统优化
链路跟踪
有时候,一个接口涉及的逻辑非常复杂,例如查询数据库、查询Redis、远程调用接口、发送MQ消息以及执行业务代码等等。
这种情况下,接口的一次请求会涉及到非常长的调用链路。如果逐一排查这些问题,会耗费大量时间,此时我们已经无法用传统的方法来定位问题。
有没有办法解决这个问题呢?
答案是使用分布式链路跟踪系统:SkyWalking。
SkyWalking的架构图如下:

在SkyWalking中,可以通过traceId(全局唯一的ID)来串联一个接口请求的完整链路。你可以看到整个接口的耗时、调用的远程服务的耗时、访问数据库或者Redis的耗时等,功能非常强大。
之前没有这个功能时,为了定位线上接口性能问题,我们需要在代码中加日志,手动打印出链路中各个环节的耗时情况,然后再逐一排查。这种方法不仅费时费力,而且容易遗漏细节。
如果你用过SkyWalking来排查接口性能问题,你会不自觉地爱上它的功能。如果你想了解更多功能,可以访问SkyWalking的官网:skywalking.apache.org。
总结
认真看到这里的同学,相信已经对API接口性能优化有一个清晰的、系统的认知了,如果在面试中能够完整的说出这11种API接口性能优化的思路,相信面试官一定会对你刮目相看的。

本篇文章来源于微信公众号: 程序员江小北
微信扫描下方的二维码阅读本文

Comments NOTHING